有关铜芯导线的接线方式,根据其芯数或股数及材料性质来选用导线的连接方式,一共有三种,分别是直线(对接)连接、T字分支连接和绞接法,与电工天下小编一起来看下。
铜芯导线连接的方式
铜芯导线连接的三种常用方法:
1、直线(对接)连接
导线最常用的连接方法,一般适用于单股铜芯线、多股铜芯软线、多股铜芯软线与单芯导线的连接等。
接头形式如图1:

图1:直接(对接)接头
2、T字分支连接
常用于干线上引出支线,一般适用于单股铜芯导线分支、多股铜芯软线分支等连接。
接头形式见图2。

图2:T字分支连接
其基本连接方法有绞接法和绑扎法,截面较小的单股铜线(如6mm2以下)一般采用绞接法连接。截面较大时(超过6mm2),因绞捻困难,常用绑接法连接。
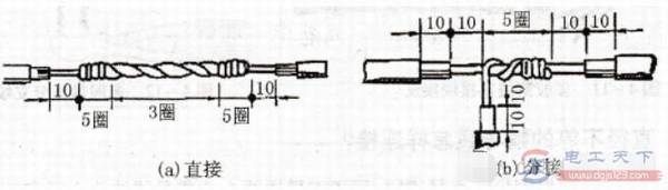
3、绞接法
单股导线的绞接法如图3:

图3:单股铜线的绞接方法
直接接头如图3(a)。绞接时,先将导线互绞3圈,然后将导线分别在另一线上紧密地缠绕5圈,余线割弃,使端部紧贴导线。
分支连接如图3(b),绞接时,先用手将支线在干线上粗绞1~2圈,再用钳子紧密缠绕5圈,余线割弃。