对于高压板(逆变)的检修,可采用以下方法进行分析和判断。
(1)高压测试棒触碰法对于开机后,闪一下即“黑屏”的故障,可采用此法。开机后,指示灯为绿色,马上用高压测试棒(也可用单支表笔)触碰高压输出插头焊脚,看是否有微弱蓝色火花出现,如果有火花出现,故障在灯管本身或接插件问题。注意多灯管的要逐一进行试验。
这里强调开机后,马上进行测试,主要是为避免保护电路启动后造成误判。根据实际经验,冷机即使灯管损坏,保护电路启动也需要几秒以上,而热机或者刚断开不久又重新通电,保护电路启动仅需1~2s。
因此要掌握好检测时机。
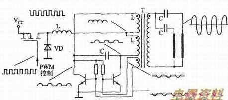
下图所示为Royer(注:美国人G、H、Royer/罗耶发明,也称自激或推挽多谐)结构逆变电路各主要元器件损坏后的故障现象示意图。

如果在保护电路未动作之前测得无放电火花产生,则应测量各级供电是否正常,背光灯启动信号是否正确。
用示波器测量末级驱动管或者控制集成块信号输出引脚是否有50k以上波形(具体因机型而异,通常幅值在10~20Vp-p,)。如果有波形,故障一般在升压、二次侧高压输出或灯管。下图所示是Royer结构逆变电路各点波形示意图。

(2)代换法因为冷阴极荧光灯没有灯丝,其损坏与否不能凭简单的“测量法”进行判断,只有将其接于正常的逆变电路上,通过观察其发光状况才能确认。
(3)观察法灯管是否老化,可通过“观察法”进行判断。一般来说,在老化的灯管顶端,可以见到类似普通荧光灯老化后的发黑现象,这时说明该灯管已经不能用了,需要进行代换。
(4)假法高压板电路有个特点,当灯管损坏、未连接时,会自动保护,停止工作。因此,在维修时应接上灯管,对于多灯高压板,每个输出口都应接上灯管。这种方法虽然方便判断,但比较麻烦,主要因为灯管脆弱、长度太长,连接灯管检修时很不方便。因此,日常维修时一般采用“假负载法”,如下图所示。即在高压板的高压输出端用一个150kΩ/10W的水泥来代替灯管,这样就方便多了。不过,高压正常时该假负载发热量比较大,注意不要烫坏其他元器件。
